PHC株式会社

NEWS ニュース

News

プレスリリース:PHC株式会社がSaaS新商品「digicareアナリティクス」を正式ローンチ ー 薬局経営者が気になる、店舗の経営データの可視化を実現

2022年9月5日
PHC株式会社

PHC株式会社メディコム事業部(以下、「PHC」)は、このたび、調剤薬局における売上データの収集・集計の自動化を支援する「digicare(デジケア)アナリティクス」(*1)を正式ローンチいたしましたので、お知らせいたします。本製品は、売上情報をクラウド上で管理できる薬局経営支援ツールです。

【開発の背景】

売上情報を収集するために各店舗へ出向くことや、電話・FAXで逐一確認するなど、手間のかかる作業が薬局経営者には多々あるため、テクノロジーによる業務効率化が急務とされています。

また、厚生労働省が掲げる「患者のための薬局ビジョン」(*2)や2022年度の調剤報酬改定(*3)において、「対人業務」の評価に重きがおかれ、従来の立地で選ばれる「門前薬局」から患者の健康サポートを行う「かかりつけ薬剤師・薬局」への転換が強調されています。このような状況において、PHCは「digicareアナリティクス」の提供を通じて、薬剤師と薬局経営者の業務プロセスを改善し、対人業務の時間確保を支援することで、調剤業務の質の向上に貢献します。

digicareアナリティクス導入前後のイメージ
digicareアナリティクス導入前後のイメージ

【製品概要】

「digicareアナリティクス」は、調剤薬局における売上データの収集・集計を自動化し、日々の集計業務にかかる手作業を大幅に削減します。本製品はNSIPS(*4)に準拠しているため、お使いのレセコンがPHC製以外であっても対応ができ、また、導入に際してシステム開発が必要ないため、SaaS(*5)形式でスピーディーに利用開始できます。さらに、クラウド上にリアルタイムでデータ保存をするため、お手元の端末を使って、どこからでも最新の情報にアクセスすることが可能です。集計したデータのダウンロード機能も搭載しており、普段から使い慣れているツールに簡単に取り込むことができます。

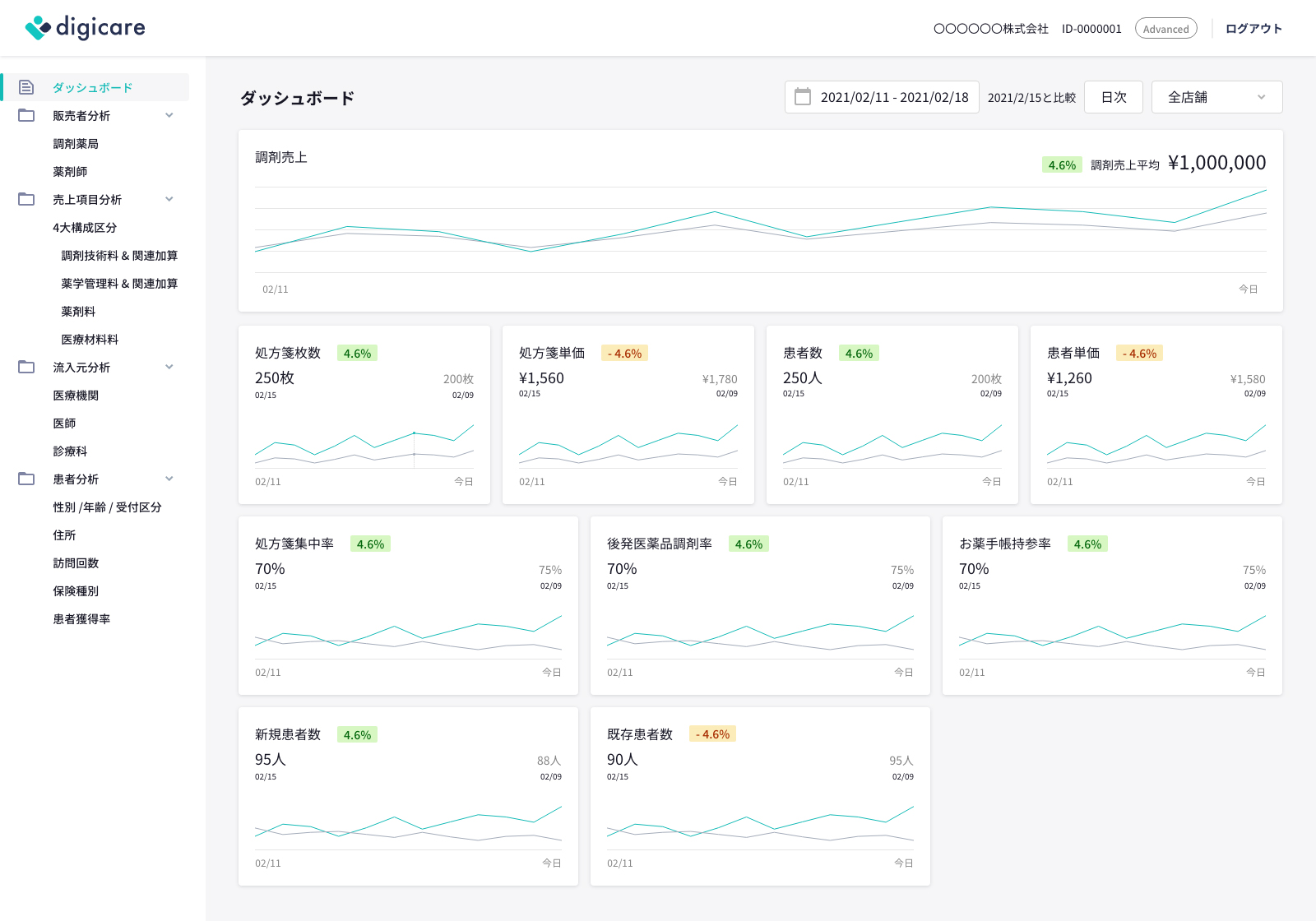
「ダッシュボード」機能
「ダッシュボード」機能

・リアルタイムに主要経営指標を確認できる「ダッシュボード」機能

想定ケース
「本日の調剤売上はどれくらいか」
「過去比で売上の成長率はどのくらいか」
「加算点数を取れる水準を満たしているか」

「販売者分析」機能
「販売者分析」機能

・より現場にフォーカスした「販売者分析」機能

想定ケース
「売上に貢献しているのはどの店舗か」
「処方箋の集中率が高い店舗・低い店舗はどこか」
「後発医薬品調剤率は問題ないレベルで推移しているか」

・医療機関にフォーカスした「流入元分析」機能

想定ケース
「患者はどの医療機関・医師から来局しているか」
「医療機関別で見たときに過去と比較して単価に変化はないか」
「後発医薬品調剤率が低すぎる医療機関・医師はないか」

「患者分析」機能
「患者分析」機能

・患者にフォーカスした「患者分析」機能

想定ケース
「自店舗の患者はどのような方々か(性別、年齢、保険種別など)」
「在宅件数は順調に増えているか」
「自店舗の商圏はどの程度か、どの地域から来ている患者が多いか」

【導入効果と今後の展望】

先行導入を決めた薬局経営者からは、「資料削減にかかる時間が大幅に削減できる」「表計算ソフトで作成していた資料よりも詳細な分析が可能になり、薬局長会議の議論の質向上が期待できる」とコメントを頂きました。「digicareアナリティクス」では、蓄積したデータや薬局現場の生の声をもとに、さらなるプロダクトの改善と付加価値の提供を目指します。

PHC株式会社にて取締役およびメディコム事業部長を務める大塚孝之は、「このたび『digicareアナリティクス』をリリースしたビジネストランスフォーメーション(BX)センターは、2020年にメディコムの新サービス開発組織として誕生しました。メディコムは、これまでハイブリッド型のソフトウェア開発を得意とし、多くの医療機関・調剤薬局を中心にヘルスケアITプロダクトを提供してきました。BXセンターでは、ヘルスケアITイノベーションのさらなる推進を目指して、SaaS型サービスを拡充していきます。これからも、ヘルスケア業界の課題解決に邁進してまいります」と述べています。

(*1) プロダクトサイトURLはこちら:https://digicare.jp/
(*2) www.mhlw.go.jp/stf/houdou/0000102179.html
(*3) www.mhlw.go.jp/content/12400000/000911825.pdf
(*4) NSIPS:日本薬剤師会による医事コンピューターや調剤鑑査システム、錠剤・散薬自動包装機等の調剤システムを連動させるための調剤システム処方IF共有仕様
(*5) Software as a Serviceの略。クラウドサーバーにソフトウェアを配置し、お客様がインターネット経由でサービスを使用できるビジネスモデル

<PHC株式会社・メディコム事業部について>

1969年に設立されたPHC株式会社は、グローバルヘルスケア企業として事業を展開するPHCホールディングス株式会社(証券コード 6523 東証プライム)の日本における事業会社です。ヘルスケアソリューションの事業領域においてヘルスケアIT事業を行うメディコム事業部は、1972年に国内で初めて医事コンピューターを開発、発売しました。以来、事業ブランド「メディコム」を掲げ、電子カルテシステムをはじめとしたヘルスケアIT製品・サービスの提供を通じて、患者さんへの医療サービス向上と医療従事者の業務効率改善に取り組んでいます。
www.phchd.com/jp/medicom/about

お問い合わせ先

PHC株式会社 メディコム事業部 (サービス担当:八木)
電話:070-1517-4856 E-mail:info-analytics@digicare.jp

以 上

※プレスリリースの内容は発表時のものです。
 商品の販売終了や、組織の変更等により、最新の情報と異なる場合がありますのでご了承ください。